저렴하고 가성비 넘치는 제품인것 같다.
단돈 만원정도에 이정도 성능이라니... 최고다..
https://ko.aliexpress.com/item/4000190740610.html
11154.0₩ 49% OFF|USB 로직 분석기 24M 8 채널 마이크로 컨트롤러, ARM FPGA 디버그 도구 24MHz, 16MHz, 12MHz, 8
Smarter Shopping, Better Living! Aliexpress.com
ko.aliexpress.com
프로그램은 여기서 다운로드....
https://www.saleae.com/downloads/
Logic analyzer software from Saleae
www.saleae.com
프로그램을 실행하면 장비도 자동으로 인식...
오른쪽 녹색 RUN버튼을 누르면 정지버튼을 누를때까지 로그되고..
정지버튼을 누르면 정지되면서 데이타를 뿌려준다.

정지화면에서 왼쪽 또는 오른쪽 으로 마우스 커서를 움직이면 트리거 버튼이 나온다
트리거 버튼을 누르면 해당 위치로 이동하여 신호를 쉽게 찾아준다.

우측의 디바이스 세팅버튼
.. 타이머, 트리거등 로깅을 언제부터 언제까지 할지 설정가능!

분석버튼을 누르면
통신방식 / 속도등을 지정해 놓을 수 있다...

USART선택시 설정화면



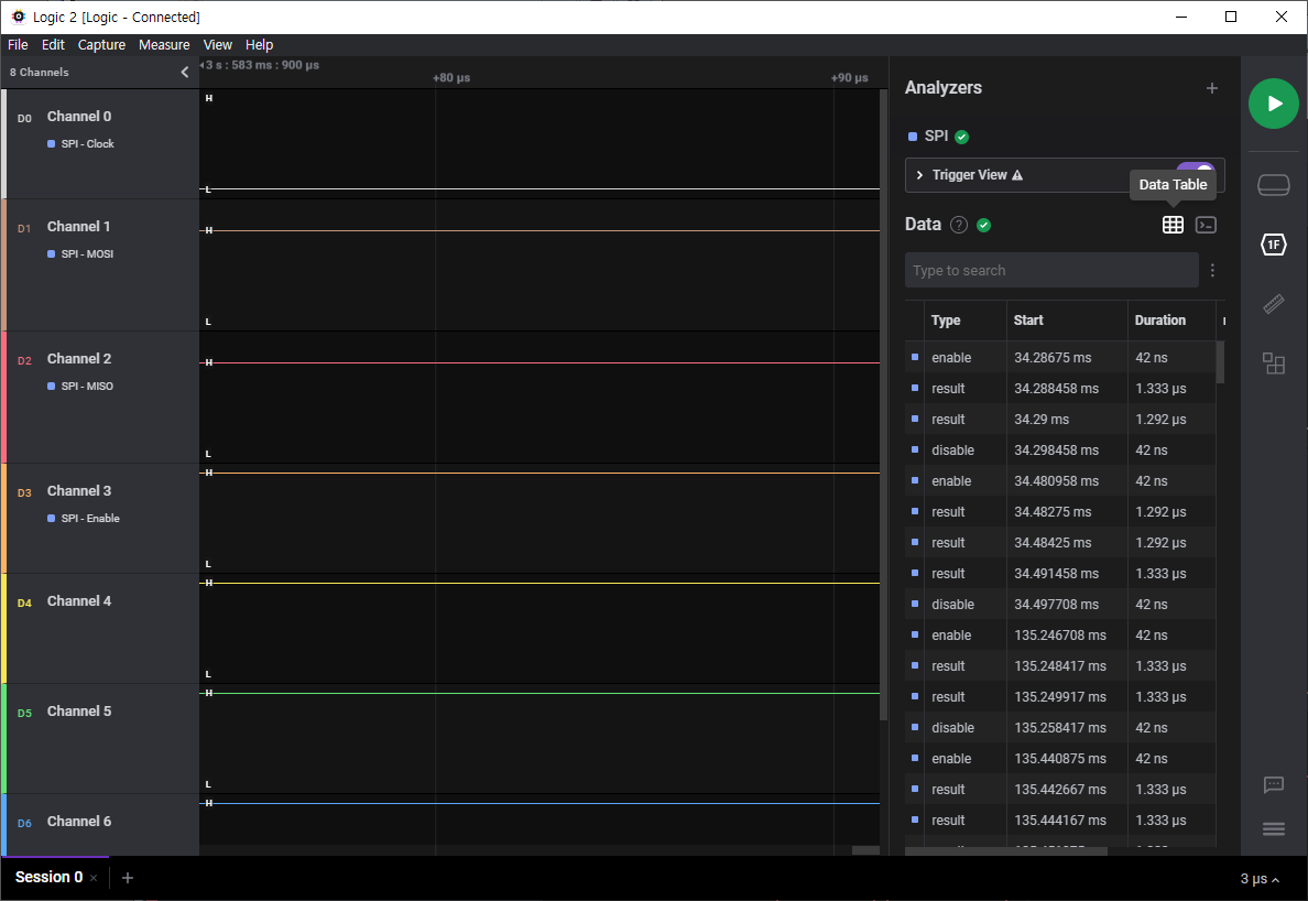
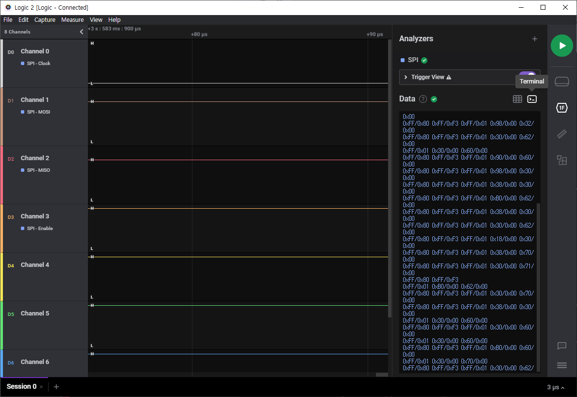
데이타를 로깅한 다음 우측에 Data Table과

I2C, SPI, UART등 터미널 데이타를 볼 수 있어서 매우 편리하다.

파형과 함께 데이타도 직접 확인 가능해서 좋다.

반응형
'프로그램&회로' 카테고리의 다른 글
| 코딩에 편한 폰트 (0) | 2021.11.10 |
|---|---|
| 마력/전력 (0) | 2021.10.28 |
| RPM to RCF 변환 (0) | 2021.06.09 |
| Source Insight 단축키 (0) | 2021.06.03 |
| 편조선 (1) | 2021.04.27 |